加入我们
中矿龙科能源科技(北京)股份有限公司
地址:北京市顺义区竺园路12号院天竺综合保税区泰达融科园37号楼
电话:010-82895450 82896169
传真:010-82895450-8001
E-mail:zklk906@126.com
1688店铺:https://zklkshop.1688.com/?spm=a2615work.11851524.0.0.87Halg
销售电话
销售总公司电话:
010-82895450 82896169
市场合作毛经理: 13552809405
煤炭行业李经理: 15910914930
化工行业屈经理: 13911228826
风电行业李经理: 13241264338
其他行业马经理: 13331000022
招聘职位:输电电缆健康状态及故障诊断在线监测系统
一、主要技术参数
1、主要技术参数
工作电压:交流220V±10%/50Hz;
工作电流:≤500mA;
数据传输方式:有线/无线;
材质:铝;
谐波精度:谐波精度±0.1%
信号采样:频率为10kHz
频谱分辨率:10Hz
分析谐波:2~40次
尺寸:234×154×90mm;
质量:≤2kg;
安装方式:壁挂式;
信号采集:模拟信号;
信号线:射频同轴线,要求距离≤5m。
2、数据采集和传输要求
系统应当满足现场监测数据通讯的数据量需求,并保证数据通讯的及时、可靠。采用有线/无线通讯网络,将数据传输至监测系统后台。
监测系统后台监测数据应当保证数据采集和传输的及时性,要求采样周期间隔≤60分种(有特殊要求的设备除外);
二、主要功能及检测范围
1、监测系统的基本功能的要求
a)检测评估被监测设备的劣化部位及劣化值;
b)检测评估设备的运行状况及潜在的隐患;
c)分析设备产生故障的原因,为安全运行提供更好的依据。
d)监测过程不会对电力电缆正常运转产生任何影响;
e)具有全面的状态监测及故障分析功能,可以同时发现电缆主体部、连接部、施工等存在机械故障和电气故障;
f)检测报告简单易懂,无需复杂人工分析,使得普通技术人员也能清晰了解设备状态情况;
2、电力电缆全生命周期运行状态在线监测装置的主要功能
(1)本体部位状态监测
“实时数据-劣化度”折线能够直观的显示设备各部分运行状态,本体部的状态检测内容。
本体部的状态检测包括以下3个重要指标:
| 绝缘体 | 疲劳破损、液体腐蚀、局部过热、绝缘降低、电气性能降低 |
| 屏蔽层 | 损伤、过热变形 |
| 保护层 | 损伤、水浸、蚁害、鼠害 |
连接部的状态检测包括以下1个重要指标:
对电缆终端和中间接头部分的松动、发热、变形、放电、漏电痕迹等
(3)工程施工状态监测内容
工程施工的状态检测包括以下1个重要指标:
外力损伤、受压变形
(4)其他项目状态监测内容
剩余寿命分析,剩余时间精确到年;



招聘职位:火电发电机组健康状态及故障诊断在线监测系统






招聘职位:风电发电机组、偏航系统、主电缆健康状态及故障诊断在线监测系统
风电发电机组运行状态在线监测系统
一、项目背景
能源是人类生存的基本要素,国民经济发展的主要物资基础。由于化石资源的日益枯竭和人类对全球环境恶化的倍加关注,风能作为取之不尽、用之不竭的清洁绿色能源已深受全世界的重视。我国风力发电起步较晚,但由于国家政府的重视,正大力发展风力发电及其相关的技术研究。随着风电技术的进步和风电场的开发,我国风电产业开始形成。目前风电场的全年发电量近1.05万亿度,已形成产值3000多亿元。欧洲风能协会和绿色和平组织在近期的一份报告中,用详实的数据和精辟的分析描述了未来世界风力发电的情景,向世人展示了风力发电已成为解决全球能源问题不可或缺的重要力量。报告指出,到2025年风力发电将占世界电力总量的20%,届时世界风电的装机容量将达到2231000MW,发电量约为50000亿kWh。
风电场中风力发电机组的运行故障会对整个机组运行的稳定性、质量和效率产生严重影响。只有通过及时修复故障、监测设备运行状态以及必要的调整和改进,才能确保风力发电机组持续高效运行。
目前,风力发电机组系统常见的几种结构形式包括异步感应风力发电机系统;同步风力发电机系统;直驱永磁风力发电机;双馈风力发电机系统。使用最多的是双馈感应风力机系统,与传统的恒速恒频风力发电系统相比,用双馈电机的变速恒频风力发电系统具有风能利用系数高,能吸收由风速突变所产生的能量波动以避免主轴及传动机构承受过大的扭矩和应力,可改善系统的功率因数。
二、项目简介
风力发电系统主要由叶片、轮毂、机座、变桨系统、偏航系统、加速箱、发电机、控制柜等组成,以叶片为驱动系统,通过加速箱带动发电机进行发电,具体结构见图1。

风电发电机组结构图
风电偏航电机主要用于驱动偏航减速箱,从而带动偏航轴承转动,使得风轮轴线与风向保持一致,确保风机捕获最大风能,提高发电效率和风能利用率。偏航电机是风力发电机中的关键电机组件,在控制风力发电机输出功率和提高风能利用效率方面,发挥着至关重要的作用,具体结构见图2。


图2 偏航电机结构图
本项目主要以发电机、齿轮箱、偏航电机及电力电缆为研究对象,对风机的运行状态进行监测和故障诊断研究,而获取风机的运行状态。通过电流磁致传感器对其不同的运行状态进行数据采集,总结归纳发电机、偏航电机和电力电缆各部位发生劣化时与其对应的关系。以融合诊断技术理论、设备状态数据采集系统、设备状态数据分析系统、设备状态故障智能诊断算法模型为核心,设计风电运行状态在线监测和故障诊断系统。
该方案主要是利用先进的融合诊断技术,为风电企业的风力发电设备组建设备状态智能监测系统平台,既保证了风电设备的状态监测需求,又能将风电设备纳入综合状态管理体系中。通过该方案的实施,可以实现对风电运行状态的实时监测,对风力发电设备故障进行综合诊断和分析,特别是对设备的早期故障进行精准预判,有效降低机电设备的运行故障风险,提高了设备运行的可靠性。
三、技术特点及优势
目前常用于诊断电机、齿轮箱、电力电缆的方法有振动法、声波法、红外法、及局放法,此类方法的诊断结果受工作环境的影响较大,故障检测内容也不全面;诊断结果很难解读,需专业人员对其分析判断,不能直观的展现给客户。而本项目的具体特点和优势如下:
1)非接触检测: 采用非接触式传感器,检测操作时只需要找到电气设备的供电电缆即可对设备状态进行全面检测分析,不会改变设备的原有质量,可实现对狭窄、封闭等特殊环境中的电气设备进行远程状态诊断,还可以在电气设备进行日常维护及停机检修时,免去了传感器的拆装及信号调试工作,不影响设备的正常维保工作。
2)系统兼容性较好,安全可靠性高,检测操作时,数据采集器不会对电气设备施加电磁、电流、电压等信号,只通过感应供电电缆表面的磁场信号,不会对运行中的一、二次设备产生任何影响。
3)故障分析全面、专业:打破传统的人为分析故障的模式,依靠智能化分析,整个分析过程不需要人为干预,避免了因人员技术水平的差异而导致对检测结果的误判断,提高了诊断结果的可靠性。
4)智能推荐处理决策:自动生成设备状态报告,无需复杂人工分析,改变了传统检测方法需要专家或有经验的技术人员才能准确判断设备状态的情况,使得普通技术人员也能清晰了解设备状态情况。同时系统内置预测性维护策略库,能够为风电设备管理人员提供合适的运行调整、维护保养、检修技改方案,科学指导运维检修。
5)智能的劣化趋势分析技术,可以有效跟踪各类异常或缺陷的发展变化趋势,实现对设备故障的提前预测,为设备检修争取更充足的准备时间。
四、方案具体内容
(1)系统一:发电机及电力电缆检测
该方案主要是利用先进的融合诊断技术,为风电企业的风力发电设备组建设备状态智能监测系统平台,既保证了风电设备的状态监测需求,又能将风电设备纳入综合状态管理体系中。通过该方案的实施,可以实现对风电运行状态的实时监测,对风力发电设备故障进行综合诊断和分析,特别是对设备的早期故障进行精准预判,有效降低机电设备的运行故障风险,提高了设备运行的可靠性。
三、技术特点及优势
目前常用于诊断电机、齿轮箱、电力电缆的方法有振动法、声波法、红外法、及局放法,此类方法的诊断结果受工作环境的影响较大,故障检测内容也不全面;诊断结果很难解读,需专业人员对其分析判断,不能直观的展现给客户。而本项目的具体特点和优势如下:
1)非接触检测: 采用非接触式传感器,检测操作时只需要找到电气设备的供电电缆即可对设备状态进行全面检测分析,不会改变设备的原有质量,可实现对狭窄、封闭等特殊环境中的电气设备进行远程状态诊断,还可以在电气设备进行日常维护及停机检修时,免去了传感器的拆装及信号调试工作,不影响设备的正常维保工作。
2)系统兼容性较好,安全可靠性高,检测操作时,数据采集器不会对电气设备施加电磁、电流、电压等信号,只通过感应供电电缆表面的磁场信号,不会对运行中的一、二次设备产生任何影响。
3)故障分析全面、专业:打破传统的人为分析故障的模式,依靠智能化分析,整个分析过程不需要人为干预,避免了因人员技术水平的差异而导致对检测结果的误判断,提高了诊断结果的可靠性。
4)智能推荐处理决策:自动生成设备状态报告,无需复杂人工分析,改变了传统检测方法需要专家或有经验的技术人员才能准确判断设备状态的情况,使得普通技术人员也能清晰了解设备状态情况。同时系统内置预测性维护策略库,能够为风电设备管理人员提供合适的运行调整、维护保养、检修技改方案,科学指导运维检修。
5)智能的劣化趋势分析技术,可以有效跟踪各类异常或缺陷的发展变化趋势,实现对设备故障的提前预测,为设备检修争取更充足的准备时间。
四、方案具体内容
(1)系统一:发电机及电力电缆检测

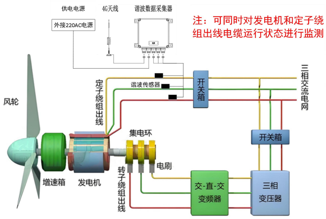
图3 发电机及电力电缆监测结构图
发电机及电力电缆监测系统的工作过程是利用非接触式谐波传感器,在发电机定子绕组出线电缆处提取设备的电流谐波数据并进行分析,再通过同轴射频电缆线将数据传到谐波数据采集器,谐波数据采集器对其进行滤波出后期进行FFT变换,并将处理后的数据通过有线或无线网络将数据传到云端服务器,云端服务器系统通过智能诊断算法得出诊断结果并与专家数据库比对分析生成设备诊断报告。用户可以通过各类终端设备的浏览器进行设备诊断结果的查看。该监测系统可同时对发电机及定子绕组出线电力电缆进行监测,发电机10分钟采集一次数据,电力电缆10分钟采集一次数据。具体检测内容见图4、5、6。

图4 发电机及电力电缆监测部位图

图5 发电机检测内容

图6 电力电缆检测内容
(2)系统二:偏航、油泵电机检测

图7 偏航、油泵电机监测结构图
偏航、油泵电机监测系统的工作过程类似于发电机监测系统,同样利用非接触式谐波传感器,在偏航、油泵电机供电电缆处提取设备的电流谐波数据并进行分析,再通过同轴射频电缆线将数据传到谐波数据采集器,谐波数据采集器对其进行滤波出后期进行FFT变换,并将处理后的数据通过有线或无线网络将数据传到云端服务器,云端服务器系统通过智能诊断算法得出诊断结果并与专家数据库比对分析生成设备诊断报告。用户可以通过各类终端设备的浏览器进行设备诊断结果的查看。具体检测内容见图7、8。


(3)服务器部署
本项目采用4G无线传输,服务器布置在云端;
系统一在风力发电机定子绕组出线电缆的保护层安装电流谐波传感器,系统二在偏航电机的供电电缆上安装电流谐波传感器,对发电机及出线电缆以及偏航电机进行运行状态监测,现场就近取交流220V电源为监测装置主机供电。监测装置主机通过4G通讯装置,将风机的状态监测数据传输至云端服务器,用户可使用电脑或手机访问云服务器查看设备的运行状态数据。

五、设备状态在线监测系统
5.1 基础平台
采用前后端分离架构,使用 SpringBoot2.x,Ant Design&Vue,Mybatis-plus,Shiro,JWT等框架。各子应用基于该平台研发、运行,具备高可扩展性,可快速搭建出具有高性能的集群服务。基础平台的关键功能如下。
(1)通用基础功能,包含机构部门管理、用户角色管理、操作日志查询等基础管理功能。
(2)统一用户中心,采用Redis缓存将登陆用户人员信息放到缓存中,分布式部署,可支持万级在线用户量。ORM采用国产的Mybatis-plus,同时使用强大的Shiro安全框架,执行身份验证、授权、密码和会话管理。使用JWT框架对用户的身份信息进行传递和认证。
(3)子系统化管理,支持可视化或者模块粒度级别的应用上线、下线管理。
5.2 数据采集及解析系统
采用表示层、功能层和数据层三层CS架构。
表示层:采用多线程设计,负责接收来自于采集系统的数据请求,验证请求数据的有效性。
功能层:接收表示层发送的指令,调用傅里叶变换函数通过FFT变换得到电流信号中的高次谐波含量,然后利用主成分分析函数,用若干个元素去表示整体变量,从而实现数据压缩的一种方法。
数据层:将数据处理结果存储到Web智能管理系统中的实时时序数据库中,同时将数据上传到专家库智能诊断系统。包括被测电机的A、B、C三项的谐波含有率以及谐波贡献率数据。
5.3 智能诊断系统
风电机组系统中电机的种类不同,包括电流谐波原始数据、设备的电流、电压、运行频率和负载模式等,数据结构复杂,且存在一些异常点和噪音等。首先通过小波包变换算法滤除原始数据中的杂波信号,再利用人工智能算法与谐波诊断技术融合,洞察电机、齿轮箱、电力电缆的隐蔽缺陷,并进行设备劣化趋势预测,从而实现电机及电力电缆的状态监测,具体如下图所示。

本项目采用4G无线传输,服务器布置在云端;
系统一在风力发电机定子绕组出线电缆的保护层安装电流谐波传感器,系统二在偏航电机的供电电缆上安装电流谐波传感器,对发电机及出线电缆以及偏航电机进行运行状态监测,现场就近取交流220V电源为监测装置主机供电。监测装置主机通过4G通讯装置,将风机的状态监测数据传输至云端服务器,用户可使用电脑或手机访问云服务器查看设备的运行状态数据。

五、设备状态在线监测系统
5.1 基础平台
采用前后端分离架构,使用 SpringBoot2.x,Ant Design&Vue,Mybatis-plus,Shiro,JWT等框架。各子应用基于该平台研发、运行,具备高可扩展性,可快速搭建出具有高性能的集群服务。基础平台的关键功能如下。
(1)通用基础功能,包含机构部门管理、用户角色管理、操作日志查询等基础管理功能。
(2)统一用户中心,采用Redis缓存将登陆用户人员信息放到缓存中,分布式部署,可支持万级在线用户量。ORM采用国产的Mybatis-plus,同时使用强大的Shiro安全框架,执行身份验证、授权、密码和会话管理。使用JWT框架对用户的身份信息进行传递和认证。
(3)子系统化管理,支持可视化或者模块粒度级别的应用上线、下线管理。
5.2 数据采集及解析系统
采用表示层、功能层和数据层三层CS架构。
表示层:采用多线程设计,负责接收来自于采集系统的数据请求,验证请求数据的有效性。
功能层:接收表示层发送的指令,调用傅里叶变换函数通过FFT变换得到电流信号中的高次谐波含量,然后利用主成分分析函数,用若干个元素去表示整体变量,从而实现数据压缩的一种方法。
数据层:将数据处理结果存储到Web智能管理系统中的实时时序数据库中,同时将数据上传到专家库智能诊断系统。包括被测电机的A、B、C三项的谐波含有率以及谐波贡献率数据。
5.3 智能诊断系统
风电机组系统中电机的种类不同,包括电流谐波原始数据、设备的电流、电压、运行频率和负载模式等,数据结构复杂,且存在一些异常点和噪音等。首先通过小波包变换算法滤除原始数据中的杂波信号,再利用人工智能算法与谐波诊断技术融合,洞察电机、齿轮箱、电力电缆的隐蔽缺陷,并进行设备劣化趋势预测,从而实现电机及电力电缆的状态监测,具体如下图所示。

图10 监测系统在线监测页面

图11 发电机诊断报告

图12电力电缆诊断报告

图13 电动机诊断报告
招聘职位:设备健康状态无线监测系统
在吸收国内外各种设备状态维修与检测设备及系统的经验基础上,开发了基于物联网技术、无线传感器技术,集振动、温度检测技术以及公司电气设备检测专利技术——电流成份检测于一体的设备状态在线监测系统,同时系统还可以接入企业已有的油液分析在线监测系统及其他实时监测系统,提供了基于多参数数据融合分析的统一设备状态分析模型,实现了覆盖设备的机械部分、电气部分与润滑磨损部分的全面状态监测、分析与预警。
招聘职位:谐波法电气设备带电状态诊断系统(化工防爆型)
YGX2-12设备智能检测仪
1 概述
1.1 产品特点及适用范围
YGX2-12设备智能检测仪适用除煤矿、井下之外的所有其他爆炸性气体环境,用于石油化工企业机电设备故障诊断。
本产品执行标准GB3836.4-2010、Q/LK010-2017。
1.2 产品特点
本产品采用高次谐波诊断技术,具有以下优势:
1、状态监测、预知预判故障隐患
电气设备正常运行时诊断,无需停电,不影响生产,能够真实反应设备运行状态,特别是对24小时运转的设备尤为重要;
2、诊断全面
可以同时诊断设备电气和机械部分的运行状态;
3、非接触检测
采用了非接触式电流谐波传感器技术,结合专利计算模型,独创了利用谐波含有率信息进行电气设备健康诊断的方法;
4、分析简单
独有专家诊断数据库系统,自动确认劣化部位及劣化度,无需频谱分析,无需专业人员,可远程监控电机的运行状态;
5、趋势管理
该技术可对设备的运转故障做前期预判并趋势化管理预测劣化部位,有效减少和防止因设备突然故障造成的意外停产事故。
6、检测精准
该技术可对设备故障点准确定位,检测报告可直接显示设备的异常部位和异常程度并分析异常原因。
1.3 型号的组成及其代表意义

1.5 使用环境条件:
1.5.1 环境温度:(-20~+40)℃;
1.5.2 相对湿度:≤98%(+25℃);
1.5.3 大气压力:(80~106)kPa;
1.5.4 除煤矿、井下之外的所有其他爆炸性气体环境;
1.5.5 无电磁干扰环境。
2 结构特点及工作原理
2.1 结构特征
检测仪由主机、谐波探头等硬件组成。主机的主板、显示板、模拟板及电池组安装在本安机箱内。显示窗及按键分布在面板上,用于操作设备。
2. 2 工作原理
通过非接触式对运行状态下的设备进行检测,可以同时诊断设备的电气和机械运行是否存在隐患和异常,多次检测后通过量化指标实现设备的动态趋势管理,实现设备全生命的健康管理。
3 主要电气性能
3.1供电电池组
a) 电池:18650型锂离子电池,DC3.7V,3350mAh,3节串联,串接10Ω/20W限流电阻,500mA玻璃保险管、自恢复保险丝做输出保护并整体胶封。
b) 电池充电一次可连续工作不小于5小时。
a) 在安全环境用充电器充电。
3.2 基本功能
3.2.1 采用非接触式测量方式,检测时不需要被测设备停电。可对爆炸气体环境使用的电动机、变频器、变压器、不间断电源、电缆等设备进行工作谐波检测并存储数据。作为原始数据用于地面计算机对被检设备的可能性故障进行事前数据库对比分析,以实现在用被检设备的预期故障判断。
3.2.2 具有RS232通讯接口,用于在安全环境下与计算机进行工作谐波检测数据上传。
3.2.3 开关:具有整机电源开关,只有在关断状态下才能打开机箱盖。
3.3 主要性能指标
3.3.1 测试距离:非接触有效检测距离范围优于5cm。
3.3.2 测试角度:非接触有效测试夹角范围优于35度。
3.3.3 探测谐波:2-40次。
3.3.4 测试范围:负载容量大于0.8kw,电流大于2A。
3.3.5 额定电压:DC12V.
3.3.6 工作电流:≤500mA。
3.3.7 液晶显示屏:128×64点阵LED黑白显示屏。
3.3.8 键盘:具有20位键盘,其中功能键9个,包含设置键、上/下/左右三向方向键,确认键、测量键,电动机、一次测、二次测;数字键11个。
详见下图。

3.3.9 外壳防护等级:IP65
3.3.10 外壳表面绝缘电阻:≤109Ω
4. 外形尺寸:320mm×270mm×128mm; 重量:≤4.5kg
![]()
![]()
招聘职位:谐波法电气设备带电状态诊断系统(普通型)
LK-8001便携式电气设备带电状态诊断系统(以下简称本系统)核心技术是在日本发明人高博教授历经40余年研究积累的专家数据库基础上,经我司吸收、转化、改进优化后的一款高精度高性能应用于电力、轨道交通、石化、煤炭、钢铁、造纸等各工业行业,符合相关行业规范要求的电气设备故障状态智能诊断系统。是一款工业电气设备检测维护中一种不同于传统检测手段的新方法。
本系统信号采集传感器是一种特殊的非接触式谐波传感器,且带负荷运行采集信号,速度快,安全高效的为工业电气设备的维护与保养提供可靠实时的数据依据,以便维护人员及时处理,避免突发故障和安全事故的发生,为安全生产提供有力保障。
历经5年多在矿业、石化、电力、轨道交通等行业实际的检测应用,获得了使用单位的好评。
1、系统组成:
主机、传感器、分析软件“Harmonic Diagnosis Analyzer”、专家数据库四大部分。
2、特点及优势:
本技术采用高次谐波诊断技术,具有非接触式检测范围大、抗干扰性强、精确性好、受环境因素影响小、安装简单、操作维修方便等优势、特点,具体详细如下:
本技术采用高次谐波诊断技术,具有非接触式检测范围大、抗干扰性强、精确性好、受环境因素影响小、安装简单、操作维修方便等优势、特点,具体详细如下:
(1)非接触型信号采集,可以对遮挡设备,井下设备等进行检测;
(2)无需停电检测,可对24 小时运行设备进行带负荷检测;
(3)可同时检测出机械和电气部分的异常和劣化问题;
(4)操作提取信号快捷,并能快速生成详细报告;
(5)体积小、重量轻、携带方便,大幅降低工作强度;
(6)提前发现问题并预警,指导维修,避免突发事故;
(7)可预测出劣化的部位及其评估剩余寿命;
(8)可检测发电机/电动机的效率;
(9)带电状态下可诊断发电机/电动机绕组的初期绝缘劣化。
3、具体检测项目及故障点:

本产品诊断精度高,理论上电机部平均89%,最高95%,最低82%;负载部平均93%,最高95%,最低91%。
5、产品性能指标及参数:
5、产品性能指标及参数:
(1)使用环境条件
温度:0~60℃
相对湿度:≤95%(+25℃)
大气压力:80kPa~106kPa
避免在外部强磁场影响的环境中做检测
周围介质无腐蚀性气体
无显著振动和冲击的场合
温度:0~60℃
相对湿度:≤95%(+25℃)
大气压力:80kPa~106kPa
避免在外部强磁场影响的环境中做检测
周围介质无腐蚀性气体
无显著振动和冲击的场合
(2)主要技术指标:
测试距离:非接触有效检测距离范围优于5cm
测试角度:非接触有效测试夹角范围优于35度
可分析谐波:2-50次
测试范围:负载容量大于0.8kw,电流大于2A,负荷65%以上
额定电压:DC12V
工作电流:≤500mA
电源波动范围: 供电直流10.5V - 15V范围
通信传输:RS232
(3)传感器及其技术指标
工作电流:≤500mA
直流阻抗:155Ω±5%
磁导率:1800±10%(5-50KHz)
谐波可测范围:2-50次
测试范围负载容量:>0.4KW
电流可测范围:>2A
基波误差:≤±0.8%
测频误差:<±0.01Hz
测试距离:非接触有效检测距离范围处于5cm
测试角度:非接触有效测试夹角范围优于35度
环境性能:温度范围:-10-80℃
湿度范围:10-85%RH
测试距离:非接触有效检测距离范围优于5cm
测试角度:非接触有效测试夹角范围优于35度
可分析谐波:2-50次
测试范围:负载容量大于0.8kw,电流大于2A,负荷65%以上
额定电压:DC12V
工作电流:≤500mA
电源波动范围: 供电直流10.5V - 15V范围
通信传输:RS232
(3)传感器及其技术指标
工作电流:≤500mA
直流阻抗:155Ω±5%
磁导率:1800±10%(5-50KHz)
谐波可测范围:2-50次
测试范围负载容量:>0.4KW
电流可测范围:>2A
基波误差:≤±0.8%
测频误差:<±0.01Hz
测试距离:非接触有效检测距离范围处于5cm
测试角度:非接触有效测试夹角范围优于35度
环境性能:温度范围:-10-80℃
湿度范围:10-85%RH
6、可实现的主要功能:
本产品采用非接触式信号采集方式,检测作业时不需要被检测设备停电。可对在线带载负荷运行的机电设备进行电流谐波检测、分析、传输并储存数据。作为原始数据用于与专家数据库进行对比分析,以实现被检设备的潜在劣化故障诊断。本系统有RS232通讯接口,用于与计算机分析软件进行数据通信,通过计算机打印被检测设备的故障诊断报告。
本产品采用非接触式信号采集方式,检测作业时不需要被检测设备停电。可对在线带载负荷运行的机电设备进行电流谐波检测、分析、传输并储存数据。作为原始数据用于与专家数据库进行对比分析,以实现被检设备的潜在劣化故障诊断。本系统有RS232通讯接口,用于与计算机分析软件进行数据通信,通过计算机打印被检测设备的故障诊断报告。
7、工作流程与数据分析流程:
在电气设备正常运行状态下,检测电流谐波信号,通过傅里叶分析确定2次到40次各谐波的含量,根据特定次数谐波含量及其组合特征,与专家数据库对比分析后,确定设备故障位置及劣化程度,3次以上测试后就能自动生成设备健康状态趋势图。为设备维护和保养提供依据。
在电气设备正常运行状态下,检测电流谐波信号,通过傅里叶分析确定2次到40次各谐波的含量,根据特定次数谐波含量及其组合特征,与专家数据库对比分析后,确定设备故障位置及劣化程度,3次以上测试后就能自动生成设备健康状态趋势图。为设备维护和保养提供依据。
